Grafana是一款开源的数据分析和可视化软件,采用GO语言开发,用于组成可观察性仪表盘,从普罗米修斯与石墨指标,到日志和应用数据,再到发电厂和蜂箱。可以帮助用户开展数据监控和统计的工作,简化工作流程,有效提高用户的工作效率!

Grafana软件功能
①可视化:快速和灵活的客户端图形具有多种选项。面板插件为许多不同的方式可视化指标和日志。
②报警:可视化地为最重要的指标定义警报规则。Grafana将持续评估它们,并发送通知。
③通知:警报更改状态时,它会发出通知。接收电子邮件通知。
④动态仪表盘:使用模板变量创建动态和可重用的仪表板,这些模板变量作为下拉菜单出现在仪表板顶部。
⑤混合数据源:在同一个图中混合不同的数据源!可以根据每个查询指定数据源。这甚至适用于自定义数据源。
⑥注释:注释来自不同数据源图表。将鼠标悬停在事件上可以显示完整的事件元数据和标记。
⑦过滤器:过滤器允许您动态创建新的键/值过滤器,这些过滤器将自动应用于使用该数据源的所有查询。
使用教程
启动
下载安装完成后,输入命令 service grafana-server start 启动服务,打开浏览器,输入IP+端口,3000为Grafana的默认侦听端口。
系统默认用户名和密码为admin/admin,第一次登陆系统会要求修改密码,修改密码后登陆,界面显示如下:

添加数据源
首先是添加数据源,点击左上角的grafana图标,示例如下:
PS:选择influxdb作为数据源,需要在influxdb中创建该用户以及对应的数据库!

创建DashBoard
创建好数据源之后,就需要创建DashBoard(仪表盘),可以自定义,也可以导入你需要的仪表盘,官方提供了很多的可选仪表盘。
这里选择jmeter相关的仪表盘,选择导入,示例如下:
①、搜索jmeter仪表盘

②、选择对应的仪表盘ID

③、复制ID,填入导入界面
PS:导入时候需要选择用户组以及对应的数据库!

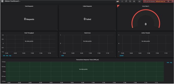
④、展示仪表盘
PS:右上角可以选择数据展示的时间段和刷新频次!

更新日志
功能/增强功能
提醒。确保在移动设备上正确显示谷歌聊天的通知。#27578, @alvarolmedo
TraceView。显示完整的traceID,并在跨度细节中更好地识别多个堆栈Traces。#27710, @aocenas
错误修复
DataLinks: 修复了数据链接中没有用正确的字段配置来插值的问题。#27622, @torkelo
DataProxy: 忽略插件路由中的空URL。#27653, @domasx2
字段配置。渲染字段配置属性的默认值时,尊重配置路径。#27652, @dprokop
字段配置。修正字段配置编辑器类型不匹配的问题。#27657, @dprokop
面板编辑器。防止在面板中添加带有警报的变换。#27706, @hugohaggmark
统计面板。修正字符串值总是绿色的问题 #27656, @peterholmberg


360解压缩软件2023
看图王2345下载|2345看图王电脑版 v10.9官方免费版
WPS Office 2019免费办公软件
QQ浏览器2023 v11.5绿色版精简版(去广告纯净版)
下载酷我音乐盒2023
酷狗音乐播放器|酷狗音乐下载安装 V2023官方版
360驱动大师离线版|360驱动大师网卡版官方下载 v2023
【360极速浏览器】 360浏览器极速版(360急速浏览器) V2023正式版
【360浏览器】360安全浏览器下载 官方免费版2023 v14.1.1012.0
【优酷下载】优酷播放器_优酷客户端 2019官方最新版
腾讯视频播放器2023官方版
【下载爱奇艺播放器】爱奇艺视频播放器电脑版 2022官方版
2345加速浏览器(安全版) V10.27.0官方最新版
【QQ电脑管家】腾讯电脑管家官方最新版 2024
360安全卫士下载【360卫士官方最新版】2023_v14.0